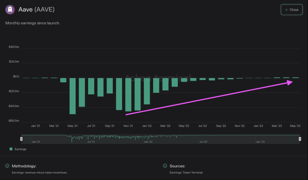
- A recent chart has revealed that Aave was seeing positive earnings after long losses.
- Aave’s TVL has also seen a positive trend, reaching over $5 billion.
Although it has been active in its operations, Aave [AAVE] has been struggling to generate profits and accumulating losses along the way. However, a glimmer of hope has emerged for the platform, as a recent chart indicated that the era of financial setbacks might finally end.
Aave turns green in earnings
Since its inception, Aave has been experiencing negative monthly earnings based on the metrics provided by Token Terminal. However, recent data has significantly changed, revealing that the platform was now generating positive earnings.
As indicated in a post from Token Terminal on 28 May, the earnings chart demonstrated a remarkable shift above the zero line, signaling that Aave was operating profitably.
Source: Token Terminal
In early 2023, Aave introduced its V3 on the Ethereum [ETH] network, following its initial launch in 2022. According to the above chart, the turnaround in profitability began around March and has been sustained since then.
As of this writing, earnings had reached approximately $2.9 million, with a notable growth of over 96% over the past 365 days, per Token Terminal.
Aave’s revenue and fees stay steady
Recent data from DefiLlama revealed that despite Aave’s improved profitability, the revenue and fees on the network have remained relatively stable. Interestingly, the chart highlighted a significant disparity between fees and revenue, which had both experienced a decline over the years.
Upon closer examination, it became apparent that there had been only one prominent surge in fees and revenue within the current year.
The spike occurred around March, with fees surpassing $1 million and revenue exceeding $97,000. However, as of this writing, fees had decreased to approximately $193,000, while revenue stood at around $25,000.
The annualized fees amounted to over $70 million, whereas the annualized revenue hovered around $9.1 million.
TVL and price show signs of uptrend
As of this writing, Aave’s Total Value Locked (TVL) has exhibited a slight but noticeable upward trend. At press time, the TVL stood at $5.47 billion, encompassing all versions of the project, per DefiLlama.
Is your portfolio green? Check out the Aave Profit Calculator
Furthermore, the AAVE token has experienced an uptrend in recent days. According to the trading data on May 28, the token demonstrated a gain of 5.09% and closed at $69.1.
However, its value has declined slightly by over 2% since then and traded at approximately $67. Despite this dip, the token remained positioned above the neutral line on the Relative Strength Index (RSI), indicating a bullish trend, albeit one that was fading.
Source: TradingView

